SecurityMammoth.com
Mammoth Security Systems
Keeping IT Simple & Secure
01.
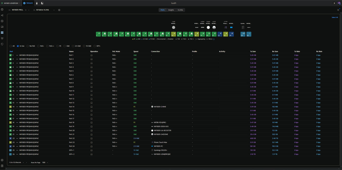
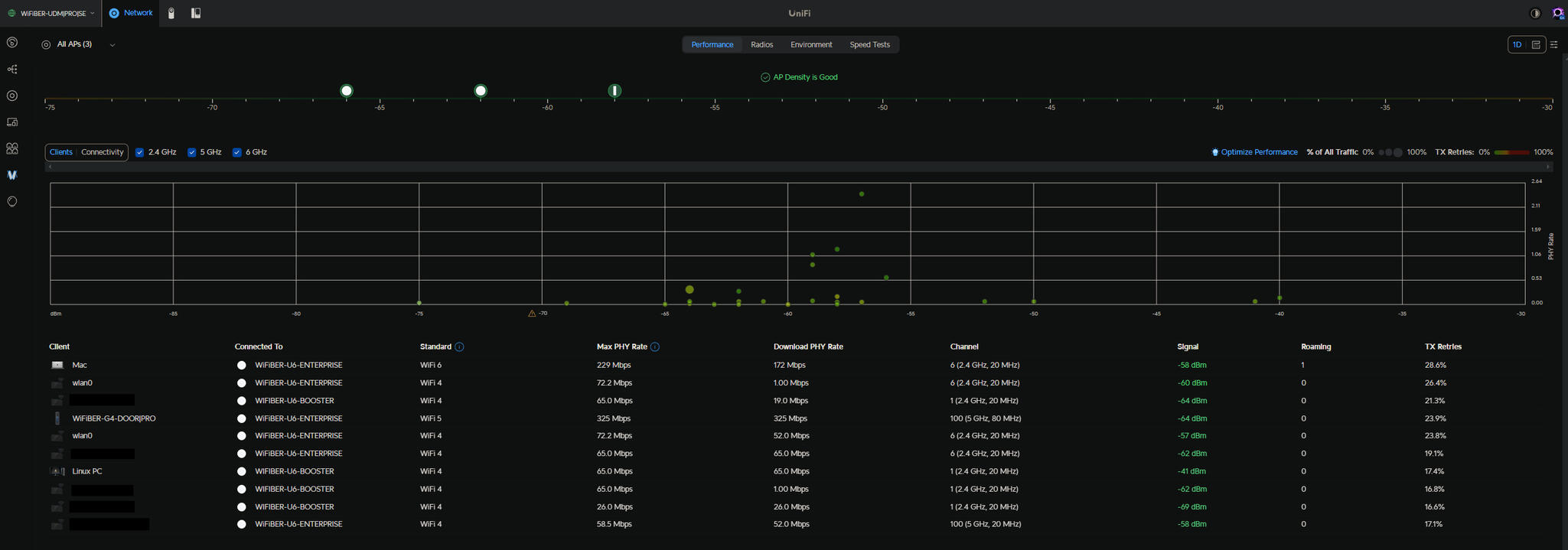
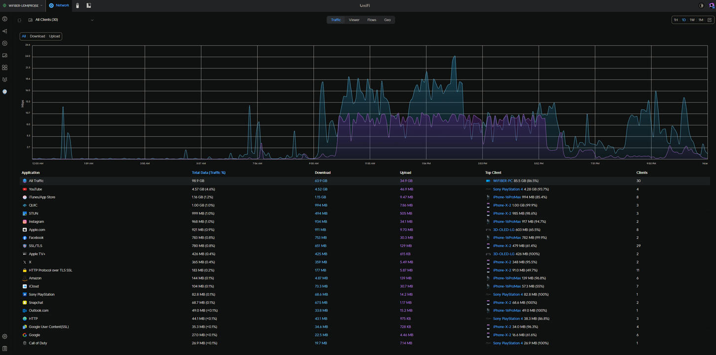
Network Monitoring
Get alerts & view your network live. Keep an eye on network health and even run speedtests remotely from your mobile device. Shutdown malware before it becomes a problem or get notified when an infected device gets blocked. Reverse Proxy Website Customer Docker Hosts & management. DNS & Website management are important to keep safe as those are the keys to the kingdom and cause serious issues/downtime if taken offline. Prevent lost business by being able to monitor all aspects of your Home/Business.
02.
Network Security
MSS keeps your network updated. Blocking zero day viruses & rootkit exploits are essential to keeping your home/business secure and functioning. Being PCI compliant is also important for Insurance & could be the difference of being covered or not. Clients/Customers Trust you with their CC so make sure to be aware & up to date. Old outdated Hardware not only can cause unforseen issues but it can also be a way for a remote hacker to gain access to the network. We will keep you upto date & secure to make sure things stay running smoothly in day to day operations.
03.
Security Cameras
NAS | VMs
- State of the art Security Cameras to keep an eye on your Important Assets. Adding Solar Battery Backups/Generators Ensures the System is fullproof and works even during power outages. Power over Ethernet keeps the install Neat and Clean looking. PTZ Person Tracking / Heatmaps & App Access from an iPad|iPhone|Android
- Backup NAS for Additional Offsite/Onsite Security
- Virtual Machines to Run Critical Network Appliances | Remote | Monitoring
Both Physical & Cyber Security
MSS INSTALLS
- Examples of Work Completed -
Stay Secure with MSS
Mammoth Security Systems
Firewall/Router Protection
Staying Secure & free of newly discovered exploits is important to keeping your home & business running. Security is unfortunately usually thought about after the fact. Having thousands stolen from your bank accounts and then business shutdown while you scratch your head is not fun or practical. Leaving unsecure ports open to the world is a good way to become the next target too. Stay ahead of the game with MSS.
Trust
Security
Alerts
Monitoring
Peace of Mind
©Mammoth Security Systems. All rights reserved.
Example Network Management Ui














